云原生之运维监控实践-使用taosKeeper与TDinsight实现对TDengine服务的监测告警
背景
如果没有监控,那么最好的情况是没有问题发生,最糟糕的情况则是问题发生了但没有被发现。——《Prometheus监控实战》
在10月10日收到了 TDengine 官方微信公众号的一条推送,摘要如下:
今天(2024年10月10日)我们非常高兴地宣布,TDengine 3.3.3.0 版本正式发布。本次更新引入了多项重要功能和性能优化,旨在为用户提供更高效、更灵活的数据解决方案。在 3.3.3.0 版本中,我们着重优化了监控和告警功能,新增了多种常见的 MySQL 函数,并增强了对 MongoDB 数据源的支持。这些改进将为用户在物联网和大数据应用中提供更强大的功能,助力大家在数字化转型过程中实现更大的成功。
时序数据库作为软件项目的基础设施,对其运行状态进行实时监控的重要性不言而喻,今天就来体验下重优化了监控和告警功能。曾在 TDengine 2.1.2.0 发布后,体验了将 TDengine 日志数据表的内容在 Grafana 仪表盘上可视化展现的功能;后来官方不断扩展其监控能力,打造了 TDinsight 这一可视化工具,与 Grafana 的生态打成一片。这篇文章通过容器化安装 TDengine 时序数据库与 TDinsight 监控大盘,使用 taosKeeper 与 TDinsight 实现对 TDengine 服务的状态监测与钉钉告警消息推送。
虚机资源
共用到了2台虚机,1台作为应用服务节点,1台运维监控节点。
| 主机名 | IP | 说明 |
|---|---|---|
| svc | 192.168.44.168 | 服务节点 |
| ops | 192.168.44.169 | 监控节点 |
基本选用当前最新版本,即将安装的 Grafana 及组件版本信息如下:
- Grafana版本:11.2.0
- TDengine版本:3.3.3.0(自带了taosAdapter与taosKeeper)
系统环境
[root@ops ~]# uname -a
Linux ops 5.10.0-182.0.0.95.oe2203sp3.x86_64 #1 SMP Sat Dec 30 13:10:36 CST 2023 x86_64 x86_64 x86_64 GNU/Linux
[root@ops ~]# cat /proc/version
Linux version 5.10.0-182.0.0.95.oe2203sp3.x86_64 (root@dc-64g.compass-ci) (gcc_old (GCC) 10.3.1, GNU ld (GNU Binutils) 2.37) #1 SMP Sat Dec 30 13:10:36 CST 2023
svc节点:Docker安装TDengine3.3.3.0
使用 Docker 安装 TDengine3.3.3.0 ,命名容器为 tdengine ,并挂载了数据与日志的卷目录。
[root@svc opt]# docker pull tdengine/tdengine:3.3.3.0[root@svc opt]# docker run -d --name tdengine -v /opt/tdengine/data:/var/lib/taos \
> -v /opt/tdengine/log:/var/log/taos \
> -p 6030:6030 -p 6041:6041 -p 6043-6060:6043-6060 -p 6043-6060:6043-6060/udp tdengine/tdengine:3.3.3.0
0b9e36feac54d787114e5eed8b5dc7fa132dcd29d736b7489733194a27f28cab
- 客户端工具验证TDengine安装效果

- 浏览器验证metrics端点
浏览器访问http://192.168.44.168:6043/metrics,这些指标默认会被写入 TDengine 的 log 数据库,而 Grafana 则通过读取 log 数据库的数据表实现监控数据可视化。
Note: taosKeeper 是 TDengine 3.0 版本监控指标的导出工具,通过简单的几项配置即可获取 TDengine 的运行状态(可以将这些指标导入到 Prometheus ,本文直接使用 TDengine 存储)。
ops节点:docker-compose安装Grafana
参考云原生之运维监控实践-OpenEuler22.03SP3上安装Prometheus与Grafana实现主机状态监测
在 Grafana 所在主机安装 TDinsight ,之后才可以在 Grafana 的数据源中添加 TDengine 数据源。
# 编辑TDinsight下载脚本
[root@ops monitoring]# vi tdinsight-plugin.sh
get_latest_release() {curl --silent "https://api.github.com/repos/taosdata/grafanaplugin/releases/latest" |grep '"tag_name":' |sed -E 's/.*"v([^"]+)".*/\1/'
}
TDENGINE_PLUGIN_VERSION=$(get_latest_release)
grafana-cli \--pluginUrl https://github.com/taosdata/grafanaplugin/releases/download/v$TDENGINE_PLUGIN_VERSION/tdengine-datasource-$TDENGINE_PLUGIN_VERSION.zip \plugins install tdengine-datasource# 复制下载脚本到Grafana容器中
[root@ops monitoring]# docker cp tdinsight-plugin.sh ops-grafana:/usr/share/grafanaSuccessfully copied 2.05kB to ops-grafana:/usr/share/grafana# 下载并安装TDinsight插件
[root@ops monitoring]# docker exec ops-grafana bash tdinsight-plugin.sh
Deprecation warning: The standalone 'grafana-cli' program is deprecated and will be removed in the future. Please update all uses of 'grafana-cli' to 'grafana cli'
✔ Downloaded and extracted tdengine-datasource v3.6.0 zip successfully to /var/lib/grafana/plugins/tdengine-datasourcePlease restart Grafana after installing or removing plugins. Refer to Grafana documentation for instructions if necessary.# 重启Grafana容器
[root@ops monitoring]# docker restart ops-grafana
ops-grafana
TDinsight监控实战
浏览器访问http://192.168.44.169:3000。
配置数据源
- 点击左侧菜单中的"Add new connection"。
- 选择或搜索"Data Sources"。
- 点击"Add data source"并选择"TDengine Datasource"。
- 在"HTTP"部分输入TDengine地址,eg:http://192.168.44.168:6041
- 点击"Save & Test"确认连接成功。


导入仪表板
- 查看现成的仪表板
https://grafana.com/grafana/dashboards/这个页面是 Grafana 的官方仪表板目录,用户可以在这里找到和共享各种现成的 Grafana 仪表板。这些仪表板覆盖了多种监控需求,包括系统性能、应用监控、网络流量等。用户可以根据自己的需求搜索和导入适合的仪表板,提高监控效率和可视化效果。这里我们搜索 TDengine ,结果中有个 TDinsight for 3.x ,点击进去可以查看详细的UI效果,复制仪表板的id,此处是18180。
- 导入现成的仪表板
- 在右侧菜单中点击"New"按钮,然后选择"Import"。
- 在输入框中,可以直接输入现成仪表板的ID,或者上传JSON文件。常用的主机监控仪表板ID是18180(TDinsight for 3.x)。
- 点击"Load",随后选择已配置好的数据源。
- 点击"Import"完成导入。


TDinsight监控效果
TDinsight 是使用监控数据库和 Grafana 对 TDengine 进行监控的解决方案;将集群状态、节点信息、插入及查询请求、资源使用情况等进行可视化展示,同时还支持 vnode 、 dnode 、 mnode 节点状态异常告警。


TDinsight告警实战
一个好警报的关键是能够在正确的时间、以正确的理由和正确的速度发送,并在其中放入有用的信息。
告警原理说明:
- Grafana告警定期查询数据源并评估告警规则中定义的条件;
- 如果条件被违反,则会触发告警实例;
- 触发的实例根据匹配的标签路由到通知策略;
- 通知将发送到通知策略中指定的联系点。

配置告警规则
这里我们使用 TDinsight 默认提供的告警规则。要建立一个出色的通知系统,需要考虑以下基础信息,而基于 Grafana 的 TDinsight 监控方案做到了:
- 哪些问题需要通知;
- 谁需要被告知;
- 如何告知他们;
- 多久告知他们一次。

配置推送方式
支持的推送方式较多,这里选用钉钉推送,从钉钉中获取机器人的 access_token ,并命名推送方式为 DingDingPush ;其中的 Message Type 后来我改成了 ActionCard 。


配置通知策略
默认的通知策略是邮件方式,这里直接调整为我们的 DingDingPush 。

模拟压力告警
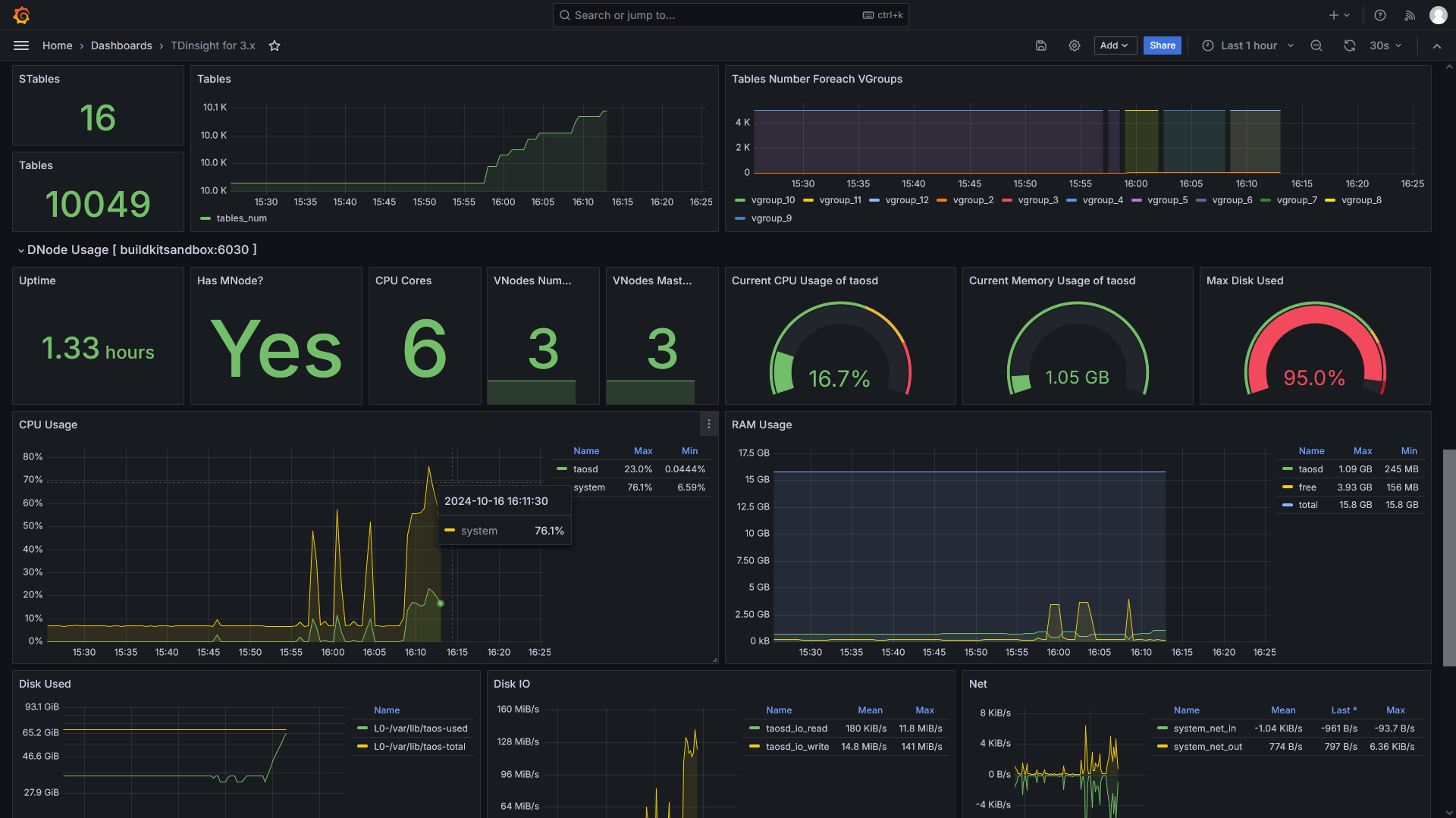
进入 TDengine 容器内部,执行 taosBenchmark ,为了模拟告警,这里在 test 数据库中创建10000张表,每张表写入2000000条数据,由于容器的磁盘空间有限,将会触发磁盘告警,进而导致 DNodes 、 VNodes 停止工作,然后触发告警。
[root@ops monitoring]# docker exec -it tdengine /bin/bash
root@9118ddbfa74b:~# taosBenchmark -I stmt -n 2000000 -t 10000
在 TDinsight 的仪表板上可以看到磁盘使用率已到达95%,根据报警规则设置,即将触发告警。


告警触发推送与告警解除推送
当 taosBenchmark 写入数据逐渐将磁盘空间耗尽时,会触发告警,进而会通过我们配置的告警方式和策略进行推送,本文中我们将通过钉钉接收到推送消息:

当我通过 taos 命令行中执行 drop database test; 删除 test 数据库后, TDengine 服务恢复正常,过一段时间(一个告警监测周期)后,在钉钉上会收到各类告警解除的消息。
[root@localhost monitoring]# docker exec -it tdengine /bin/bash
root@9118ddbfa74b:~# taos
Welcome to the TDengine Command Line Interface, Client Version:3.3.3.0
Copyright (c) 2023 by TDengine, all rights reserved.********************************* Tab Completion ************************************** The TDengine CLI supports tab completion for a variety of items, ** including database names, table names, function names and keywords. ** The full list of shortcut keys is as follows: ** [ TAB ] ...... complete the current word ** ...... if used on a blank line, display all supported commands ** [ Ctrl + A ] ...... move cursor to the st[A]rt of the line ** [ Ctrl + E ] ...... move cursor to the [E]nd of the line ** [ Ctrl + W ] ...... move cursor to the middle of the line ** [ Ctrl + L ] ...... clear the entire screen ** [ Ctrl + K ] ...... clear the screen after the cursor ** [ Ctrl + U ] ...... clear the screen before the cursor *****************************************************************************************
Server is TDengine Community Edition, ver:3.3.3.0 and will never expire.taos> drop database test;
Drop OK, 0 row(s) affected (1.476353s)

Note: 在 Prometheus 与 AlertManager 的生态中, alertstate 字段表示报警的状态,有以下几种可能的取值:
- Firing:表示报警处于触发状态。当报警规则的条件满足时,报警状态会变为Firing,表示触发了报警。通常情况下,报警会发送给相关的接收器或通知渠道,以便进行处理。
- Resolved:表示报警已解决。当报警规则的条件不再满足时,报警状态会变为Resolved,表示报警已经解决。这意味着报警规则所监控的指标已经恢复到正常状态,不再需要进一步的处理。
- Pending:表示报警处于等待状态。当报警规则的条件满足时,报警状态会从Firing变为Pending,表示报警处于等待状态。在报警状态从Firing到Resolved之间的过渡期间,报警可能会处于Pending状态,这通常是因为报警规则定义了一些延迟或滞后的条件。
小总结
If you can’t measure it, you can’t improve it!
没有度量就没有改进,这篇文章介绍了如何使用 TDengine 、 taosKeeper 和 TDinsight 来实现对 TDengine 服务的状态监测和告警功能。详细记录了在两台虚拟机上的安装过程,包括在服务节点上使用 Docker 安装最新版的 TDengine 3.3.3.0 ,以及在监控节点上安装 Grafana 和 TDinsight 插件。此外还展示了如何配置 Grafana 数据源、导入 TDinsight 仪表板,以及设置告警规则和通知策略。最后,通过模拟压力测试,演示了如何触发磁盘空间不足的告警,并通过钉钉接收告警推送和解除通知。这个实践展示了 TDengine 生态系统在监控和告警方面的强大功能,为数据库管理员及运维工程师提供了有效的监控解决方案。
Reference
- https://github.com/taosdata/TDengine/releases/tag/ver-3.3.3.0
- https://github.com/taosdata/TDengine/releases/tag/ver-3.3.3.0
- https://grafana.com/grafana/dashboards/18180-tdinsight-for-3-x/
- https://docs.taosdata.com/reference/components/taoskeeper/
If you have any questions or any bugs are found, please feel free to contact me.
Your comments and suggestions are welcome!
相关文章:
云原生之运维监控实践-使用taosKeeper与TDinsight实现对TDengine服务的监测告警
背景 如果没有监控,那么最好的情况是没有问题发生,最糟糕的情况则是问题发生了但没有被发现。——《Prometheus监控实战》 在10月10日收到了 TDengine 官方微信公众号的一条推送,摘要如下: 今天(2024年10月10日)我们非常高兴地宣布…...
前端js,vue系统使用iframe嵌入第三方系统的父子系统的通信
前端js,vue系统使用iframe嵌入第三方系统的父子系统的通信 1,父子系统之间的通信问题 父系统给子系统传值可通过postMessage方式进行通信,postMessage(“传递的数据”,url) 1.1 父系统给子系统的传值 let iframe document.getElementById(childFrame); let o1 {…...
树莓派刷入OpenWrt后扩容overlay的方法
问题: 128G的SD卡刷入openwrt后发现可用空间不足100M(我用的squashfs固件,ext4也存在同样的问题,但能否用此方法需要自己尝试一下)。 rootOpenWrt:~# df -h Filesystem Size Used Available Use%…...
【JS】Node.js读取execle表格中的数据
在Node.js中读取.xlsx格式的Excel文件,可以使用xlsx库。这个库非常流行且易于使用。下面是一个基本示例,展示如何使用xlsx库读取.xlsx文件中的数据。 首先,你需要安装xlsx库。你可以使用npm来安装: npm install xlsx然后&#x…...
怎么为pdf文件设置密码?几种PDF文件设置密码的方法推荐
怎么为pdf文件设置密码?设置PDF文件密码,正是应对这一挑战的有效手段之一。通过为PDF文件设置密码,我们能够为文档加上一道安全锁,确保只有掌握密码的用户才能打开和查看文件内容。这一措施不仅保护了文档的隐私性,还防…...
Rust : FnOnce、线程池与多策略执行
一、问题:mpsc如何发送各类不同的函数? 3个关键词:闭包、Box与FnOnce;请细品。 use std::sync::{mpsc,Arc,Mutex}; use std::thread; fn process<F>(old:f32,name:String,f:F) where F: FnOnce(f32,String) {f(old,name);…...
一个汉字占几个字节、JS中如何获得一个字符串占用多少字节?
浅浅记录 一个汉字占几个字节?JS中如何获得一个字符串占用多少字节? 一个汉字占几个字节? GBK编码:一个汉字、中文字符都是占2个字节,英文字符占1个字节 UTF-8编码:一个汉字、中文字符都是占3个字节&#…...
CommonJS 和 ES modules
CommonJS 和 ES modules (ESM) 是两种不同的模块系统,它们用于组织 JavaScript 代码,并允许不同文件之间共享代码。 CommonJS (CJS) CommonJS 是最早的 JavaScript 模块化规范之一,主要用于 Node.js 环境中。CommonJS 规定每个文件都是一个…...
计算机网络——CDN
空间编码例子:不是发送N个相同颜色值,而是仅发送2个值,颜色和重复个数 时间编码例子:不是发送i1帧的全部编码,而是仅发送帧i差别的地方 视频播放时,先下载manifest file文件——>解析(不…...
大数据治理:挑战与策略
随着信息技术的飞速发展,大数据已成为当今社会的重要资源。大数据治理作为管理和利用大数据的关键手段,对于提升数据质量、保障数据安全、实现数据价值具有重要意义。本文首先阐述了大数据治理的概念和目标,接着分析了大数据治理面临的挑战&a…...
屋面通风器安装方案及流程
屋面通风器的安装方案及流程是一个系统性工作,需要仔细规划和执行,以确保安装质量和通风器的正常运行。昱合昇天窗厂家为大家整理了详细的安装方案及流程,供您参考。一、安装前准备 1、确定安装位置 根据建筑物屋顶结构和通风需求,…...
ComfyUI一键更换服装:IP-Adapter V2 + FaceDetailer(DeepFashion)
在这篇文章中,我们将探索如何使用新版的IP-Adapter和ComfyUI软件为人物进行换装。 整个过程非常简单,仅需要两张图片:一张服装图片和一张人物图片。 通过一系列节点的操作,ComfyUI就会把这个服装换到人物身上,并利用…...
AWS账号与亚马逊账号的关系解析
在当今数字化时代,云计算已成为企业和个人用户不可或缺的一部分。亚马逊网络服务(AWS)是全球领先的云计算平台,而亚马逊(Amazon)则是全球最大的在线零售商之一。许多人在使用这两个平台时,常常会…...
Java八大基本数据类型详解
引言 一、整数类型 二、 浮点类型 三、.字符类型 四、布尔类型 示例代码 注意事项 引言 在Java编程语言中,基本数据类型是构建程序的基础。了解这些数据类型的特性和使用方法对于编写高效且正确的代码至关重要。本文将详细介绍Java的八大基本数据类型ÿ…...
ChatGPT的终极指南概要
ChatGPT的终极指南概要 [ Prompt Format(提示格式) 是一种用于指导ChatGPT生成特定类型回答的模板。它通常包括以下几个部分: 角色(Role):定义AI模型在Prompt中所扮演的角色,例如专家、顾问、…...
Android应用性能优化的方法
Android应用性能优化是一个复杂而关键的过程,涉及多个方面,包括布局优化、网络优化、安装包优化、内存优化、卡顿优化、启动优化等。以下是对这些优化方法的详细解析: 一、布局优化 布局优化是Android性能优化的基础,主要目标是…...
『网络游戏』客户端发送消息到服务器【17】
将上一章服务器的协议PEProtocol的.dll文件重新生成导入unity客户端中 命名为Net 点击生成 另一种导入.dll文件方式 在客户端粘贴即可 此时Net文件夹的.dll文件就导入进来了 创建脚本:NetSvc.cs 编写脚本:NetSvc.cs 修改脚本:GameRoot.cs 在…...
【系统架构设计师】专题:数据库系统考点梳理
更多内容请见: 备考系统架构设计师-核心总结目录 文章目录 一、数据库基本概念1、数据库技术的发展2、数据模型3、数据库管理系统4、数据库三级模式二、关系数据库1、关系数据库基本概念2、关系运算3、关系数据库设计基本理论三、数据库设计1、数据库设计的基本步骤2、数据需求…...
Java传递对象是值传递还是引用传递?
🎉 前言 之前一直以为Java传对象是引用传递,直到最近用Java写数据结构链表时遇到一些问题,这才让我重新思考这个问题,经过我的一番研究,发现不能一棒子打死,其实这其中既有值传递,又有引用传递…...
解锁C++多态的魔力:灵活与高效的编码艺术(上)
文章目录 前言🌸一、多态的定义与概念🌻1.1 多态的核心思想:🌻1.2 多态的两种主要形式: 🌸二、多态的使用条件🌻2.1 基类指针或引用2.1.1 为什么需要基类指针或引用 🌻2.2 虚函数&am…...
NCM格式解密技术深度解析:如何实现网易云音乐无损音频转换
NCM格式解密技术深度解析:如何实现网易云音乐无损音频转换 【免费下载链接】ncmdump ncmdump - 网易云音乐NCM转换 项目地址: https://gitcode.com/gh_mirrors/ncmdu/ncmdump ncmdump是一款专业的网易云音乐NCM格式解密工具,它通过Java实现完整的…...
Qwen3.5-35B-A3B-AWQ-4bit镜像免配置优势:无Python依赖冲突,纯净运行环境
Qwen3.5-35B-A3B-AWQ-4bit镜像免配置优势:无Python依赖冲突,纯净运行环境 1. 镜像核心优势 Qwen3.5-35B-A3B-AWQ-4bit镜像最突出的特点是其开箱即用的纯净环境。与传统AI部署方案相比,这个镜像解决了开发者最头疼的Python依赖冲突问题。通过…...
颠覆3种时间黑洞:用Obsidian日历重构你的工作流
颠覆3种时间黑洞:用Obsidian日历重构你的工作流 【免费下载链接】obsidian-full-calendar Keep events and manage your calendar alongside all your other notes in your Obsidian Vault. 项目地址: https://gitcode.com/gh_mirrors/obs/obsidian-full-calendar…...
【AI工具篇】10款免费AI聊天与绘画神器:从GPT到Stable Diffusion的全方位体验
1. GPT机器人:全能型AI助手 这款工具可以说是AI领域的瑞士军刀,既能陪你聊天又能帮你画画。我实测下来最惊艳的是它直接集成了GPT-4模型,要知道很多收费工具都还在用3.5版本。打开应用就像有个学霸朋友随时待命——上周我写项目方案卡壳时&am…...
解决QGroundControl或华科尔地面站因QT版本冲突导致的启动失败问题
1. 当QGroundControl或华科尔地面站打不开时该怎么办 遇到QGroundControl或华科尔地面站安装后无法启动的问题,很多用户第一反应是软件安装包损坏了。但实际上,这很可能是由于QT框架版本冲突导致的。QT是一个跨平台的C图形用户界面应用程序开发框架&…...
nanobot实操手册:Qwen3-4B模型温度(temperature)、top_p、max_tokens参数详解
nanobot实操手册:Qwen3-4B模型温度(temperature)、top_p、max_tokens参数详解 1. nanobot简介与快速上手 nanobot是一款超轻量级的个人人工智能助手,灵感来源于OpenClaw项目。它最大的特点是代码量极小,仅需约4000行…...
家庭实验室:树莓派控制OpenClaw调用远程Qwen3-32B
家庭实验室:树莓派控制OpenClaw调用远程Qwen3-32B 1. 为什么选择树莓派OpenClaw组合 去年冬天,我在整理家庭实验室设备时发现一个闲置的树莓派4B。这台信用卡大小的电脑曾经用来跑Home Assistant控制智能家居,但后来换了NUC主机就被束之高阁…...
三三复制系统模式介绍
三三复制系统模式介绍:从底层逻辑到合规落地在社交电商与团队裂变领域,三三复制系统凭借其低门槛、高稳定性的特点,成为企业实现用户快速增长与业绩倍增的重要工具。不同于传统多级分销的复杂层级,三三复制系统以“三”为核心基数…...
QuickRecorder高效解决方案:从基础到进阶的macOS录屏全指南
QuickRecorder高效解决方案:从基础到进阶的macOS录屏全指南 【免费下载链接】QuickRecorder A lightweight screen recorder based on ScreenCapture Kit for macOS / 基于 ScreenCapture Kit 的轻量化多功能 macOS 录屏工具 项目地址: https://gitcode.com/GitHu…...
打破数据标注瓶颈:Label Studio如何让AI训练效率提升300%?
打破数据标注瓶颈:Label Studio如何让AI训练效率提升300%? 【免费下载链接】label-studio Label Studio is a multi-type data labeling and annotation tool with standardized output format 项目地址: https://gitcode.com/GitHub_Trending/la/labe…...
