Prometheus的搭建与使用
一、安装Prometheus
官网下载地址:Download | Prometheus
解压:tar -zxvf prometheus-2.19.2.linux-amd64.tar.gz重命名: mv prometheus-2.19.2.linux-amd64 /home/prometheus进入对应目录: cd /home/prometheus查看配置文件:cat prometheus.yml# 前台启动
./prometheus --config.file=prometheus.yml# 后台启动
nohup ./prometheus --config.file=prometheus.yml > ./prometheus.log 2>&1 &验证是否成功:http://***.***.***.***:9090/graph

如果查不到数据可以检查下我们的targets是否有报错

二、安装Grafana
官方下载地址:Download Grafana | Grafana Labs
下载:wget https://dl.grafana.com/oss/release/grafana-7.0.5-1.x86_64.rpm 安装:yum install grafana-7.0.5-1.x86_64.rpm启动:systemctl daemon-reload
systemctl enable grafana-server.service
systemctl start grafana-server.service验证是否成功:http://***.***.***.***:3000
默认用户名密码都是admin,初次登录会要求修改默认的登录密码
添加数据源
1.点击DATA SOURCES

2.选择Prometheus

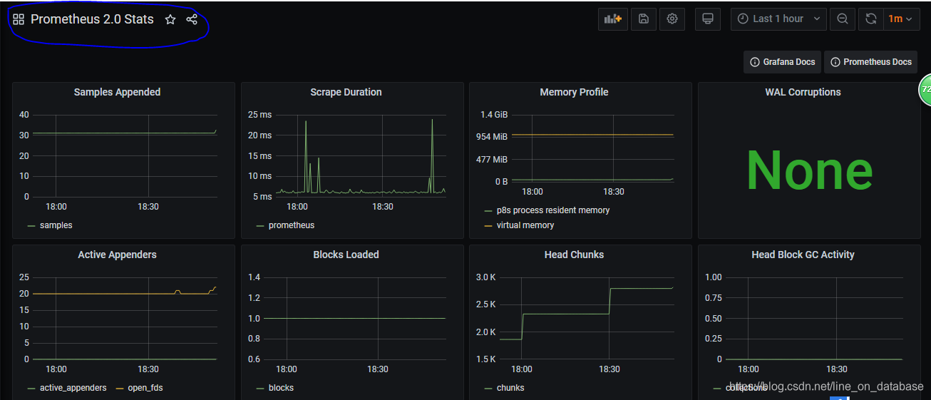
3.Dashboards中import “Prometheus 2.0 Stats”

4.Settings界面填写服务器地址
 5.切换界面
 5.切换界面

五、添加监控项
1.linux
下载node_exporter:
wget https://github.com/prometheus/node_exporter/releases/download/v1.0.1/node_exporter-1.0.1.linux-amd64.tar.gz
解压:tar -zxvf node_exporter-1.0.1.linux-amd64.tar.gz
启动: ./node_exporter &
注释:记得查看防火墙9100端口是否开启
这时候会看到如下警告
level=info ts=2020-07-09T02:24:55.402Z caller=tls_config.go:170 msg="TLS is disabled and it cannot be enabled on the fly." http2=false这是因为Node Exporter 自v1.0.0 版本加了TLS验证(这个在后序篇幅讲,此次跳过)
到官网选择一个喜欢的仪表盘:Dashboards | Grafana Labs

查看id
 导入仪表盘
 导入仪表盘

在文本框里输入对应id即可导入

相关文章:
 
Prometheus的搭建与使用
一、安装Prometheus 官网下载地址:Download | Prometheus 解压:tar -zxvf prometheus-2.19.2.linux-amd64.tar.gz重命名: mv prometheus-2.19.2.linux-amd64 /home/prometheus进入对应目录: cd /home/prometheus查看配置文件&am…...
 
实战指南,SpringBoot + Mybatis 如何对接多数据源
系列文章目录 MyBatis缓存原理 Mybatis plugin 的使用及原理 MyBatisSpringboot 启动到SQL执行全流程 数据库操作不再困难,MyBatis动态Sql标签解析 从零开始,手把手教你搭建Spring Boot后台工程并说明 Spring框架与SpringBoot的关联与区别 Spring监听器…...
 
论文阅读——Imperceptible Adversarial Attack via Invertible Neural Networks
Imperceptible Adversarial Attack via Invertible Neural Networks 作者:Zihan Chen, Ziyue Wang, Junjie Huang*, Wentao Zhao, Xiao Liu, Dejian Guan 解决的问题:虽然视觉不可感知性是对抗性示例的理想特性,但传统的对抗性攻击仍然会产…...
 
List和ObservableCollection和ListBinding在MVVM模式下的对比
List和ObservableCollection和ListBinding在MVVM模式下的对比 List 当对List进行增删操作后,并不会对View进行通知。 //Employee public class Employee : INotifyPropertyChanged {public event PropertyChangedEventHandler? PropertyChanged;public string N…...
 
insightface安装过程中提示 Microsoft Visual C++ 14.0 or greater is required.
pip install insightface安装过程中提示 Microsoft Visual C 14.0 or greater is required.Get it with "Microsoft C Build Tools": https://visualstudio.microsoft.com/visual-cpp-build-tools/ 根据提示网站访问官网下载生成工具 打开软件后会自动更新环境&#…...
 
mongodb数据库
目录 一、数据库 二、文档 三、集合 四、元数据 五、MongoDB 数据类型 1、ObjectId 2、字符串 3、时间戳 4、日期 一、数据库 一个 mongodb 中可以建立多个数据库。 MongoDB 的默认数据库为"db",该数据库存储在 data 目录中。 MongoDB 的单…...
 
OpenCV-Python中的图像处理-图像特征
OpenCV-Python中的图像处理-图像特征 图像特征Harris角点检测亚像素级精度的角点检测Shi-Tomasi角点检测SIFT(Scale-Invariant Feature Transfrom)SURF(Speeded-Up Robust Features)FAST算法BRIEF(Binary Robust Independent Elementary Features)算法ORB (Oriented FAST and R…...
 
Ajax入门+aixos+HTTP协议
一.Ajax入门 概念:AJAX是浏览器与服务器进行数据通信的技术 axios使用: 引入axios.js使用axios函数:传入配置对象,再用.then回调函数接受结果,并做后续处理 <!DOCTYPE html> <html><head><meta charset"utf-8"><title>01.axios使用…...
conda创建虚拟环境
创建虚拟环境是在计算机上设置一个独立的空间,用于安装和运行特定版本的软件和依赖项,以避免与系统其他部分的冲突。 创建虚拟环境: conda create --name myenv python3.8 这将创建一个名为myenv的虚拟环境,并安装Python 3.8版本。…...
 
Golang服务的请求调度
文章目录 1. 写在前面2. SheddingHandler的实现原理3. 相关方案的对比4. 小结 1. 写在前面 最近在看相关的Go服务的请求调度的时候,发现在gin中默认提供的中间件中,不含有请求调度相关的逻辑中间件,去github查看了一些服务框架,发…...
Jenkins的流水线启动jar后未执行问题处理
现象 在流水线里配置了启动脚本例如,nohup java -jar xxx.jar >nohup.out 2>&1 & 但是在服务器发现服务并未启动,且nohup日志里没输出日志,这样的原因是jenkins在执行完脚本后,就退出了这个进程。 在启动脚本执行jar命令的上一步加入以下…...
 
智慧工地平台工地人员管理系统 可视化大数据智能云平台源码
智慧工地概述: 智慧工地管理平台是以物联网、移动互联网技术为基础,充分应用大数据、人工智能、移动通讯、云计算等信息技术,利用前端信息采通过人机交互、感知、决策、执行和反馈等,实现对工程项目內人员、车辆、安全、设备、材…...
 
外包干了2个月测试,技术退步明显...
先说一下自己的情况,大专生,18年通过校招进入湖南某软件公司,干了接近4年的功能测试,今年年初,感觉自己不能够在这样下去了,长时间呆在一个舒适的环境会让一个人堕落!而我已经在一个企业干了四年的功能测试…...
神经网络基础-神经网络补充概念-19-向量化实现的解释
概念 向量化是一种优化技术,通过使用数组操作代替显式的循环,可以大大提高代码的性能和效率。在机器学习和数据分析领域,向量化是一种常见的实践,它允许你在处理大量数据时更快地进行计算。 一般操作 数组操作:向量…...
 
四层和七层负载均衡的区别
一、四层负载均衡 四层就是ISO参考模型中的第四层。四层负载均衡器也称为四层交换机,它主要时通过分析IP层和TCP/UDP层的流量实现的基于“IP端口”的负载均衡。常见的基于四层的负载均衡器有LVS、F5等。 以常见的TCP应用为例,负载均衡器在接收到第一个来…...
 
Scala 如何调试隐式转换--隐式转换代码的显示展示
方法1 在需要隐式转换的地方,把需要的参数显示的写出。 略方法2,查看编译代码 在terminal中 利用 scalac -Xprint:typer xxx.scala方法打印添加了隐式值的代码示例。 对于复杂的工程来说,直接跑到terminal执行 scalac -Xprint:typer xxx.…...
Rust交叉编译简述 —— Arm
使用系统:WSL2 —— Kali(Microsoft Store) 命令列表 rustup target list # 当前官方支持的构建目标架构列表 rustup target add aarch64-unknown-linux-gnu # 添加目标架构sudo apt-get install gcc-13-aarch64-linux-gnu gcc-13-aarch64-linux-gnu # 下载目标工具…...
 
算法与数据结构(二十三)动态规划设计:最长递增子序列
注:此文只在个人总结 labuladong 动态规划框架,仅限于学习交流,版权归原作者所有; 也许有读者看了前文 动态规划详解,学会了动态规划的套路:找到了问题的「状态」,明确了 dp 数组/函数的含义&a…...
 
相机的位姿在地固坐标系ECEF和ENU坐标系的转换
在地球科学和导航领域,通常使用地心地固坐标系(ECEF,Earth-Centered, Earth-Fixed)和东北天坐标系(ENU,East-North-Up)来描述地球上的位置和姿态。如下图所示: 地心地固坐标ecef和…...
 
RFID技术助力汽车零配件装配产线,提升效率与准确性
随着科技的不断发展,越来越多的自动化设备被应用到汽车零配件装配产线中。其中,射频识别(Radio Frequency Identification,简称RFID)技术凭借其独特的优势,已经成为了这一领域的重要技术之一。本文将介绍RF…...
 
Docker 离线安装指南
参考文章 1、确认操作系统类型及内核版本 Docker依赖于Linux内核的一些特性,不同版本的Docker对内核版本有不同要求。例如,Docker 17.06及之后的版本通常需要Linux内核3.10及以上版本,Docker17.09及更高版本对应Linux内核4.9.x及更高版本。…...
 
树莓派超全系列教程文档--(61)树莓派摄像头高级使用方法
树莓派摄像头高级使用方法 配置通过调谐文件来调整相机行为 使用多个摄像头安装 libcam 和 rpicam-apps依赖关系开发包 文章来源: http://raspberry.dns8844.cn/documentation 原文网址 配置 大多数用例自动工作,无需更改相机配置。但是,一…...
 
Mybatis逆向工程,动态创建实体类、条件扩展类、Mapper接口、Mapper.xml映射文件
今天呢,博主的学习进度也是步入了Java Mybatis 框架,目前正在逐步杨帆旗航。 那么接下来就给大家出一期有关 Mybatis 逆向工程的教学,希望能对大家有所帮助,也特别欢迎大家指点不足之处,小生很乐意接受正确的建议&…...
条件运算符
C中的三目运算符(也称条件运算符,英文:ternary operator)是一种简洁的条件选择语句,语法如下: 条件表达式 ? 表达式1 : 表达式2• 如果“条件表达式”为true,则整个表达式的结果为“表达式1”…...
Rust 异步编程
Rust 异步编程 引言 Rust 是一种系统编程语言,以其高性能、安全性以及零成本抽象而著称。在多核处理器成为主流的今天,异步编程成为了一种提高应用性能、优化资源利用的有效手段。本文将深入探讨 Rust 异步编程的核心概念、常用库以及最佳实践。 异步编程基础 什么是异步…...
 
零基础设计模式——行为型模式 - 责任链模式
第四部分:行为型模式 - 责任链模式 (Chain of Responsibility Pattern) 欢迎来到行为型模式的学习!行为型模式关注对象之间的职责分配、算法封装和对象间的交互。我们将学习的第一个行为型模式是责任链模式。 核心思想:使多个对象都有机会处…...
 
自然语言处理——循环神经网络
自然语言处理——循环神经网络 循环神经网络应用到基于机器学习的自然语言处理任务序列到类别同步的序列到序列模式异步的序列到序列模式 参数学习和长程依赖问题基于门控的循环神经网络门控循环单元(GRU)长短期记忆神经网络(LSTM)…...
PAN/FPN
import torch import torch.nn as nn import torch.nn.functional as F import mathclass LowResQueryHighResKVAttention(nn.Module):"""方案 1: 低分辨率特征 (Query) 查询高分辨率特征 (Key, Value).输出分辨率与低分辨率输入相同。"""def __…...
CSS | transition 和 transform的用处和区别
省流总结: transform用于变换/变形,transition是动画控制器 transform 用来对元素进行变形,常见的操作如下,它是立即生效的样式变形属性。 旋转 rotate(角度deg)、平移 translateX(像素px)、缩放 scale(倍数)、倾斜 skewX(角度…...
NPOI Excel用OLE对象的形式插入文件附件以及插入图片
static void Main(string[] args) {XlsWithObjData();Console.WriteLine("输出完成"); }static void XlsWithObjData() {// 创建工作簿和单元格,只有HSSFWorkbook,XSSFWorkbook不可以HSSFWorkbook workbook new HSSFWorkbook();HSSFSheet sheet (HSSFSheet)workboo…...
